
隨著城市化進程的加快和居民生活水平的提高,對于供水安全和水環境質量的要求日益嚴格,二次供水設備作為城市供水系統的重要組成部分,其重要性日益凸顯。在工業4.0和智能制造的背景下,南寧二次供水設備行業已經取得了很多可喜的成績,物聯網概念的興起和實踐,讓智能化這個概念有了更多的用武之地。政策倡導的一帶一路加上金融為實體服務政策,對包括整個二次供水設備行業在內的制造業是較大的利好。 市場競爭方面,二次供水設備行業的…
[查看詳情+]
裝配式一體化給水泵站的優點是全方位的。它通過工業化的生產模式和系統性的設計思維,解決了傳統供水泵站建設模式中的諸多痛點,代表了未來供水設施的發展方向,是推動基礎設施升級換代的重要力量。 裝配式一體化給水泵站其優點可以概括為:快、好、省、綠、智五個字。 一、建設周期極短,施工效率超高(快) 工廠并行預制:所有模塊(結構、水泵、管路、電氣)均在工廠內同步加工制作,與傳統現場串行施工(土建->安裝->調試)相比,效…
[查看詳情+]
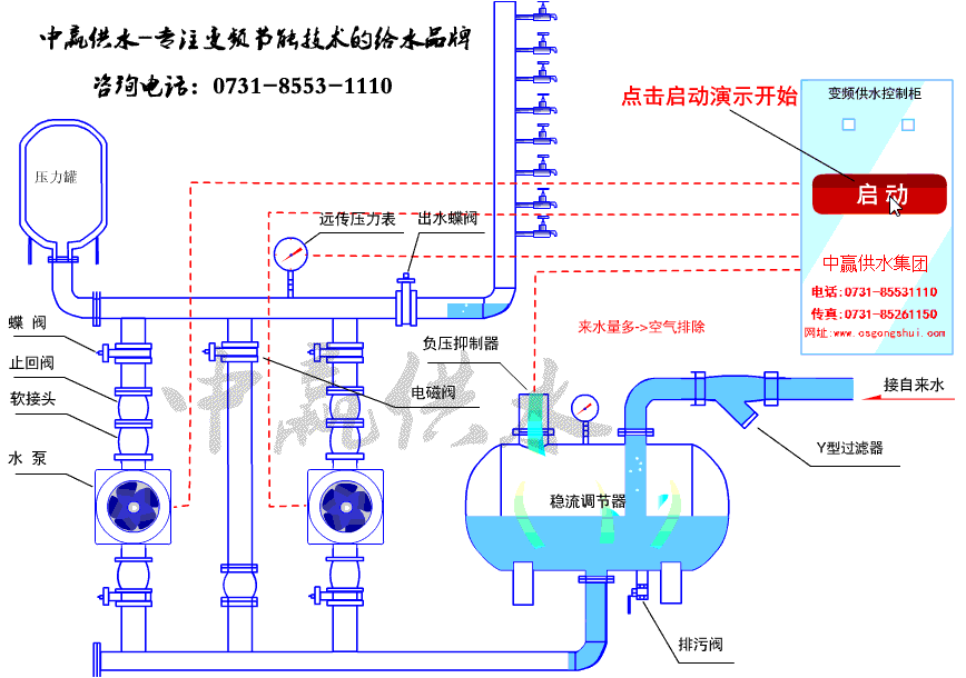
全自動變頻調速恒壓給水設備代表了二次供水技術的前進水平,它通過變頻技術和智能控制,解決了壓力穩定、節能降耗和自動化管理三大核心問題,是目前市場上主流、理想的供水解決方案之一。可以說是現代建筑供水的“心臟”。它體現了一體化給水加壓泵房的核心技術原理。全自動變頻調速恒壓給水設備是一種通過變頻器自動調節水泵電機轉速,從而實時改變水泵的出水流量,最終保證供水管網中壓力恒定不變的智能成套供水設備。無論用戶端的用水量如…
[查看詳情+]
中國城鎮化率提升帶動供水設施改造需求,老舊管網加壓設備替換空間大。在“雙碳”目標下,節能型自來水一體化加壓泵站成為新建項目選擇之一。在市政管網故障或用水高峰期,設備通過穩流罐緩沖保障連續供水。隨著城市化和智慧水務建設推進,自來水一體化加壓泵站呈現智能化、節能化、定制化趨勢。市場上主流品牌包括中贏供水、威樂等,產品價格根據功率和配置差異較大,農村小型機組約數萬元,工業大型機組可達數十萬元。未來,結合物聯網技術…
[查看詳情+]
地埋式箱泵一體化消防泵站作為一種集成化、智能化的消防供水解決方案,在當前建筑消防領域展現出顯著的發展潛力。其核心優勢在于將消防水池與泵房一體化設計并埋于地下,結合模塊化材質與智能控制系統,能夠有效滿足現代建筑對消防供水的高效性、安全性和空間利用率的需求,符合國標及行業驗收標準,在建筑大型消防供水系統有著很好的發展前景。地埋式箱泵一體化消防泵站是集成消防水池與泵房功能的成套給水設備,采用全地埋式設計,主要由雙…
[查看詳情+]
隨著城市化進程的加快,建筑密度和人口數量不斷增加,對消防安全的需求日益增長。地埋式一體化消防水池泵房能夠有效解決消防水源供應問題,滿足日益嚴格的消防要求。地埋式一體化消防水池泵房采用地埋式設計,不僅美觀而且節省空間,其隱蔽性好,不影響城市景觀。同時,它將泵房與消防水池結合成一個整體,降低了設備故障率和維護成本。此外,通過前腳進的自動化系統,可以實現水池的自動清理、水位監控和智能報警等功能,提高了管理效率和安…
[查看詳情+]
隨著全球環保意識的提高,采用環保材料和節能技術的箱式集裝箱泵房將更符合政策導向,有助于企業拓展市場。隨著設計、制造水平的提高,集裝箱房屋的安全性、舒適性得到改善,使用效率得到提高。如今,箱式集裝箱泵房不僅被用作住宅,還應用于高層建筑、辦公樓、工廠、學校醫院和娛樂設施等領域。箱式集裝箱泵房是一種集成化、模塊化的泵站系統,通常以集裝箱作為泵房的承載體,便于搬運和移動,占用面積小,日常維護簡單方便。這種泵房應用于…
[查看詳情+]
隨著城市化進程的加快和基礎設施建設的不斷完發展,對智能型箱泵一體化泵站的需求將持續增長。近年來,隨著物聯網(IoT)技術的應用,智能泵站不僅可以實現遠程監控和故障預警,還能進行大數據分析以優化運營策略。未來,智能型箱泵一體化泵站將繼續向智能化與集成化方向發展。政策對于智慧城市建設的支持力度不斷加大,智能一體化泵站作為智慧城市的重要組成部分,將受益于相關政策的支持和推動。長沙智能型箱泵一體化泵站在市場需求、技術發…
[查看詳情+]
在居民生活、工業生產中,水是必不可少的資源。各類工業設備和高層小區對水壓的要求各不相同,變頻恒壓供水加壓泵站可以根據工業生產需求進行實時調整,確保工業生產的正常運行和高效產出。政策對節能減排和綠色發展的重視為變頻恒壓供水加壓泵站市場的發展提供了良好的政策環境,這些政策有力地推動了變頻恒壓供水加壓泵站市場的快速發展。變頻恒壓供水加壓泵站的核心概述 變頻恒壓供水加壓泵站是集成變頻調速技術與智能控制的現代化供水…
[查看詳情+]
自來水無負壓供水設備工作原理解析 市政自來水先進入無負壓罐,自來水無負壓供水設備通過壓力傳感器實時監測管網壓力,并將信號傳輸至控制器。控制器根據設定壓力與實際壓力的差值,調節水泵運行頻率:用水量增加時提高頻率以增大供水量,用水量減少時降低頻率以減少供水量,從而維持管網壓力穩定。當市政管網壓力高于用戶設定壓力時,設備自動停機,由自來水直接供水。設備全自動變頻運行,按需供水,用多少供多少,沒有用水自動停機,有人用…
[查看詳情+]Copyright ? 2020 長沙中贏供水設備 備案號:湘ICP備13004028號-4