全自動恒壓變頻供水設備(二用一備,一拖三,一控三)
產品特點:節能20-60%,智能變頻運行,可遠程運維- 所屬分類:全自動供水設備
產品簡介:用戶可以通過手機、電腦,對全自動恒壓變頻供水設備的運行情況進行遠程操控,以達到節能降耗、隨時隨地管理機器的功效。中贏供水掌握核心的節能技術,比傳統設備節能30-60%:專業的負壓消除機制、變頻節能技術、過硬的硬件軟件配置,設備與市政管網串接,可以疊加自來水已有壓力,差多少補多少,運行能耗低。
- 咨詢熱線:151-1639-4207
產品詳情
工作原理
設備優勢
聯系我們














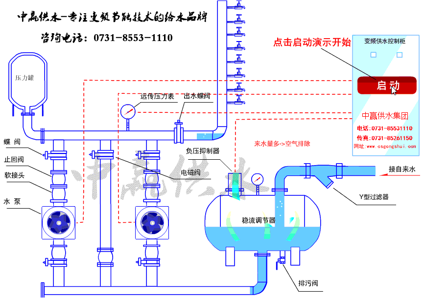
全自動恒壓變頻供水設備是為高樓建筑量身打造出來的供水產品。它采用國際前進的微機控制變頻調速技術,通過壓力傳感器,將用水量的變化信號變成電子信號,依據用水量的需求,自動對水泵進行投切和轉速調整,使供水壓力自動維持在設定的壓力值。供水質量高,節能效果明顯,高度自動化,可實現無人值守。長沙中贏供水生產的無負壓供水是一種高校節能的給水方式,深得廣大用戶的青睞。
全自動恒壓變頻供水設備功能概述
1、可編程設定多種泵工作方式,最多可拖五臺泵(1 變頻+4 工頻);
2、具有壓力測量值防抖動補償控制功能;
3、參數調整和設定具有密碼鎖定及保護功能;
4、采用人工智能控制算法,設定參數少,控制精度高,內帶看門狗 電路,采用數字濾波及多項抗干擾措施;
5、可接無源遠傳壓力表、有源電壓及電流型壓力變送器;
6、 D/A 輸出控制頻率電壓為 DC 0-10V, 也可設定為 DC 0-5V;
7、具有壓力傳感器零點和滿度補償功能;
8、具有定時自動倒泵功能;
9、具有第二壓力(消防壓力)設定和控制功能;
10、具有缺水自動檢測保護功能和外部輸入停機保護功能;
11、具有供水附屬小泵控制功能,可設定小泵變頻或工頻模式;
12、具有可選的定時自動開、關機控制功能;
13、具有小流量水泵睡眠控制功能;
14、具有手操器功能,可手動調節輸出電壓來控制變頻器的頻率;
15、具有分時分壓供水控制功能,最多有六段時間控制。

全自動恒壓變頻供水設備工作原理
設備通過調節水泵的轉速來保持管網壓力恒定,在系統出水管路處檢測的壓力小于設備的啟動壓力值時,智能變頻控制系統能夠自動調節水泵轉速使出口壓力恒定。水泵達到工頻轉速運行但壓力達不到設定壓力時,系統按順序啟動P2、P3水泵;隨著用水量的減少,出口壓力上升,水泵的轉速逐漸降低,如果水泵轉速降至系統設置的最低轉速,系統按P3、P2、P1停止水泵運行。
全自動恒壓變頻供水設備優勢
1、電腦、手機遠程操控設備的運行狀態:
供水設備、服務器、智能手機通過Modbus通訊協議,對供水設備的運行情況進行遠程操控,以達到節能降耗、隨時隨地管理機器的功效。
2、掌握智慧給水節能技術,比傳統設備節能30-60%:
專業的負壓消除機制、變頻節能技術、過硬的硬件軟件配置,設備與市政管網串接,可以疊加自來水已有壓力,差多少補多少,運行能耗低,節能30-60% 。
3、功能齊全、自適應性強
設備采用了前進的控制技術、具有軟起動、缺水、過載,超壓、欠壓、缺相、過熱和失速等保護功能。在異常情況下能進行信號報警、自檢、故障判斷等,自動系統故障時,還可手動操作應急備用,贏得維修時間。
4、設備品質過硬,使用壽命可達20年左右
采用瑞士ABB、施耐德、丹麥格蘭富、威樂、南方等品牌原材料。質量過硬、值得信賴!
5、清潔衛生,無二次污染
采用全密閉設計兼有緩沖及動態補償作用的無負壓罐,全密封異物不會進入,不會積存污物,可確保從自來水廠輸送至用戶過程中不受到二次污染,符合人們對飲用水要求越來越高的趨勢。
長沙中贏供水設備有限公司
咨詢熱線:0731-8553-1110
24小時熱線:
曾經理 183-9097-2823
周經理 183-9097-2823
地址:長沙市雨花區新興路120號2棟全部
傳真:0731-8526-1150
郵編:400010






